VisualVM是一个能够提供Java应用程序在JVM上运行时的实时状态的工具,详细信息包括CPU占用,heap分配,线程状态以及profiling数据。总体来说,它的可视化功能还是非常友好的。
如果Java应用在本地运行,打开VisualVM就可以在侧边栏看到当前活跃的Java进程,不需要任何配置,剩下就是在各个功能页面下用鼠标操作来查看各种运行时信息,官方文档 对VisualVM支持的功能也有简要的说明。但是如果需要获得远程机器的JVM信息就会麻烦一些了,文档中提到了VisualVM支持远程连接,但是省略了一些关键配置。下面说下基本操作流程当作备忘。
首先根据官方文档,VisualVM的远程连接可以借助jstatd或者JMX进行。其中jstatd是JDK自带的工具,但是VisualVM只能通过它来获取远程应用的监控信息,不支持实时profiling,所以局限性很大,下面直接说明如何借助JMX来获取远程数据。JMX提供了一组管理和监测应用程序、系统和网络的API,VisualVM可以远程连接JMX agent来获取Java虚拟机的实时数据。
本地环境:Macbook M1 Pro, macOS 12.2.1 + VisualVM 2.1.3 + Amazon Corretto 17.0.2
远程环境:Macbook M1 Pro, Multipass 1.9.0 + Ubuntu 20.04 + OpenJDK 1.8.0 (本地运行Multipass虚拟机模拟远程主机)
VisualVM里可以直接通过Add JMX Connection来建立和JMX agent的连接,但是界面里不直接支持ssh的配置,所以我们需要手动建立ssh tunnel:
# ubuntu is the name of the remote host (username and ip address can be configured in ~/.ssh/config)
ssh -f -N -L 9000:localhost:9000 ubuntu
这样本地的9000端口会被监听,然后转发到远端的9000端口。下一步在远程主机上开启JMX对9000端口的监听:
java -Dcom.sun.management.jmxremote.port=9000 -Djava.rmi.server.hostname=localhost -Dcom.sun.management.jmxremote.rmi.port=9000 -Dcom.sun.management.jmxremote.ssl=false -Dcom.sun.management.jmxremote.authenticate=false Application
Application是需要被监控的java应用,-D传入JMX的配置参数,具体细节可见官方文档 。这里jmxremote.port和jmxremote.rmi.port可以使用同一端口。这样在本地VisualVM里面建立到localhost:9000的JMX Connection之后就可以看到远端的进程了。以以下示例程序为例:
import java.util.stream.LongStream;
import java.util.stream.IntStream;
public class Application {
public static void main(String[] args) {
System.out.println("program starts");
int flag = 0;
int cnt = 0;
while (true) {
cnt++;
flag ^= 1;
if(flag == 0) {
calculate1(cnt);
} else {
calculate2(Math.min(cnt, 20));
}
try {
Thread.sleep(1);
} catch (InterruptedException e) {
e.printStackTrace();
}
}
}
static void calculate1(int limit) {
long sum = IntStream.range(0, limit).sum();
System.out.println("sum " + limit + ": " + sum);
}
static void calculate2(int limit) {
long mul = LongStream.range(1, limit).reduce(1, (accumulator, n) -> accumulator * n);
System.out.println("mul " + limit + ": " + mul);
}
}
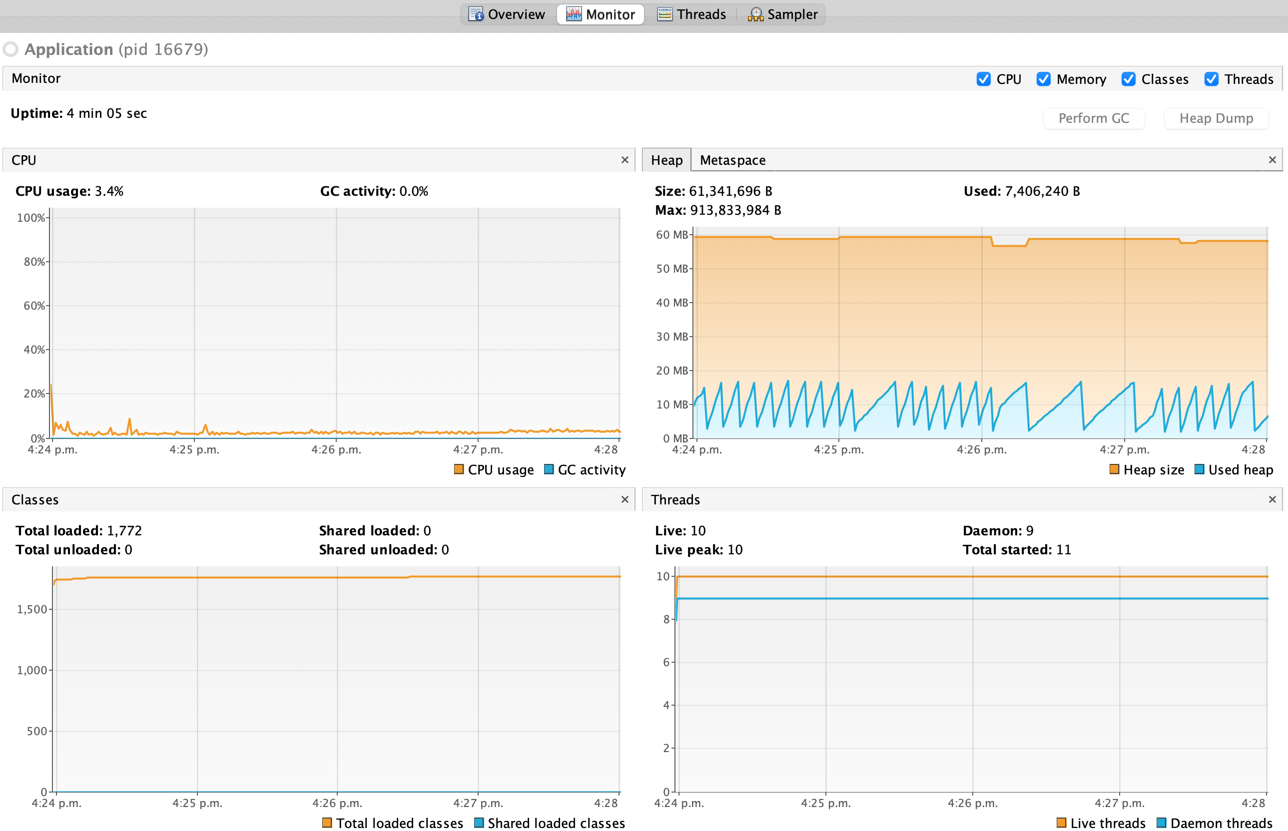
可以查看到如下监控指标:
